Meta Horizon Worlds向左,VRChat向右
文/VR陀螺
2021年,Facebook将公司名称改为Meta,作为其重大品牌重塑计划的一部分,公司为此投入数百亿美元,试图构建以XR为核心的下一代计算平台,扎克伯格甚至曾提出“在十年中促使虚拟世界覆盖10亿人”的愿景,而“元宇宙”一度是全球科技行业最炙手可热的关键词。
然而,技术落地的速度远比愿景更为复杂。随着2023年AI的迅速发展,资本与舆论的焦点转向AI,元宇宙最终被AI和智能眼镜的热度掩盖,Meta也对VR板块的业务与资源分配进行调整。

图源:Horizon Worlds
MetaXR硬件领域的地位毋庸置疑,Quest系列头显和Ray-Ban Meta/Oakley系列智能眼镜均占据市场主导地位,遗憾的是Meta在元宇宙应用Horizon Worlds领域投入也不小,但未能把握和巩固VR社区创意的UGC天然优势,早期难以形成与硬件规模相匹配的社区活跃度与创作生态。
虚拟世界不会因此沉寂,更具社区特色的VRChat正在持续增长。2026年2月,该平台同时在线人数突破15万,再次刷新历史峰值。社交平台正在用另一种方式推进虚拟世界的扩张。
Meta把虚拟社交的优先级转向“可访问性”
Meta正在重新定义其虚拟社交战略重心。Meta Reality Labs的内容副总裁Samantha Ryan不久前才确认Horizon Worlds的新产品路线图,将Quest VR平台与Worlds平台明确分开,同时将Worlds的重心转移到移动端,但对VR领域仍将维持持续投资。
Meta也对VR板块的业务与资源分配进行调整,先是对Reality Labs部门裁员10%并削减其投资预算,并关闭旗下多家VR游戏工作室,而后将更多重心放在AI和智能眼镜。
Horizon Worlds是Meta旗下Reality Labs部门的业务之一,而该部门负责XR相关产品和智能眼镜,但自2020年以来,Reality Labs累计运营亏损接近800亿美元。在生成式AI成为新的资源优先方向后,VR板块的盈利能力开始被重新评估。

Reality Labs的亏损金额逐年增加(图源:CNBC)
Samantha Ryan指出,用户在Meta头显上的使用时长中有86%流向第三方应用。这意味着,硬件规模并未自然转化为自有社交生态的黏性。向移动端的转型实际上是让Horizon Worlds与Roblox和《堡垒之夜》等根深蒂固的竞争对手正面交锋,这些竞争对手主要面向休闲移动游戏玩家,而非拥有头显的VR爱好者。
更现实的问题在于设备渗透率。尽管Quest系列持续补贴降价,头显的普及仍有限。相比之下,用户更倾向于停留在具有明确游戏目标和即时反馈机制的内容,如年轻用户更喜欢的《Gorilla Tag》等F2P产品,并不是以社交为核心的沉浸式空间。
对普通消费者来说,购买头显、学习操作并佩戴几百克的头显数个小时来进行社交互动,仍具有一定的门槛。但若是虚拟空间无人问津,即便是最拟真的环境也很难让人停留,而且Horizon Worlds的自定义程度远不及其他平台。
Meta似乎已经得出结论:在设备渗透率有限的现实条件下,沉浸式优先的策略正在让位于规模优先;在Horizon Worlds上仅有VR用户群体实在是太小,不足以支撑一个蓬勃发展的虚拟世界;社交平台应更多地依赖于用户参与,而不只是技术创新。
数据显示,得益于2025创作者基金,过去一年里,Meta移动端专属世界的数量从0增长到了2000多个。2025年,Worlds的移动端月活跃用户增长了4倍以上,创作者们也在这个平台上取得了成功。事实上,已有四位创作者的终身收入突破了100万美元大关,去年还有近百位创作者的收入达到了六位数。

Horizon Worlds的风格变化也很大
在VR用户更多的VRChat和Rec Room社交平台也都比Meta更早接入移动端,均有一定的用户积累,Meta若要进一步缩小与其他平台的差距,生成式AI功能的加入会是更可行的解法。相关阅读:
《技术、内容与用户的三重枷锁,VR社交未来还得靠AI逆转》
。
Meta将重心转向移动端,本质上是降低进入门槛,优先解决用户规模问题。只是谁也不知道Meta这次重建虚拟社交平台是否能吸引来更多用户和创作者。
还有反转,Meta改口保留Horizon Worlds VR版本
当地时间3月17日,Meta向用户发送邮件称,Horizon Worlds的VR版本将停止运行:从3月31日起,该应用将从Quest商店下架;至6月15日,VR世界将彻底关闭,此后仅作为移动平台服务存在。与此同时,包括Meta积分、虚拟形象服饰等数字资产也将随之移除。

社区用户评论
只是这一相对激进的调整迅速引发VR社区讨论,除去大量质疑与调侃,也有部分用户表达了Horizon Worlds内容创作能力的遗憾。2025年末,Meta曾更新Hyperscape,允许用户将扫图内容直接上传到Horizon Worlds并共享。一些开发者已开始尝试将3D桌游、现实物体等内容引入虚拟世界,而随着Horizon Worlds VR版本的退出,这一渠道也将失效。

图源:reddit
从技术路径来看,Hyperscape最早发布于Meta Connect 2024,是基于高斯喷溅(Gaussian Splatting)的3D解决方案。Hyperscape的出现,其实一举解决了“VR社交”中两大困扰。首先,虚拟世界的场景不再是“方块脸”,真实度有望得到飞跃性提升。其次,这预示着VR社交全面向“熟悉场景”迈进,这将会极大扩展社交应用版图。相关阅读:
《Meta放大招,为什么这款应用有拯救元宇宙的潜力?》
Horizon Worlds为何急于退出VR端口?Meta在GDC 2026给出了更直接的解释。Reality Labs的游戏总监Chris Pruett在演讲中指出:
“当初公司决定将其纳入商店,是基于一个假设:这将提高设备留存率。留存用户会在平台上花费更多时间和金钱,因此提高留存率是一项惠及全平台的举措。事实上这对应用收入的影响很小(在收入仍增长约12%的一年里,仅损失了3%)。基于‘Worlds’对设备留存率影响的数据以及开发者社区的反馈,Meta已将其从商店下架。”钱要花在刀刃上,Meta的举措不难理解。
不过,“退出VR”的公告在发布后很快出现调整。几日后,Meta首席技术官Andrew Bosworth(Boz)在Instagram的问答环节中表示自己收到一位忠实用户的“心碎”反馈,公司已决定“在可预见的未来保留现有的Horizon Worlds VR版本”,维持该应用在VR端的运作,并撤回了此前关于6月15日关停VR版支持的决定。

目前,无论是Horizon Store网页端还是App端,相关虚拟世界的曝光权重已明显下降。Horizon Worlds VR版的“退场”已是既定趋势,只是时间早晚问题,或许就应该像用户说的那样一碗水端平:“其实没人介意商店里有Horizon Worlds应用,只要加一个可显示/关闭Horizon Worlds的按键就好。”
VRChat:虚拟社交扩圈的关键是个性化与自由度
另一方面,VRChat的发展势头远超想象。2026年2月,VRChat社区负责人“Tupper”在X上宣布其用户数量突破历史最高纪录,吸引了超过15万名用户同时在线观看一场日语音乐会。这场活动是Sanrio Virtual Festival的核心节目之一,由Netflix动画系列《超时空辉夜姬》的主角辉夜进行表演。

VRChat社区负责人推文(图源:X)
不仅如此,VRChat在虚拟空间中的重要性日益提高,整体活跃度、用户规模、访问量、虚拟形象产品交易量、平台知名度和商业化程度等方面都有显著提升。
今年2月,Sensor Tower今天发布了一份关于VR社交平台VRChat的分析报告。报告指出,自2017年2月在Steam发布抢先体验以来,其Steam版下载量累计超过530万,全球MAU达100万以上。在过去的12个月中,该游戏在全球Steam沙盒游戏子类型中的平均日活跃用户数(DAU)排名第一。
2025年1月至12月,其官方网站的总访问量接近6.5亿。按市场划分访客份额,日本以37%位居第一,与排名第二的美国(27%)一起,市场份额超过60%,这两个国家是VRChat的主要市场。
VRChat之所以能持续吸引用户,核心在于其开放创作和高度自由化的UGC生态。任何用户都可以创建虚拟世界和角色,这种模式孕育了多元化的社群和内容生态,使得VRChat的作品能够在SXSW、威尼斯沉浸式电影节和雨舞沉浸式电影节等大型电影节上获得认可。虚拟服饰、虚拟形象的个性化设计,成为社交体验的核心元素,也让平台内每个人的体验都独一无二。

VRChat的虚拟角色系统(图源:VRChat)
内容创作与经济体系同样支撑着平台的成长。据了解,Pixiv于2月6日发布了BOOTH平台3D模型类别的交易白皮书,而BOOTH所出售的3D模型,包含虚拟角色模型和虚拟服饰,多用于VRChat的虚拟形象。

3D模型类别的用户年度消费额(图源:Pixiv)
白皮书指出,BOOTH的2025年度交易总额达104亿日元(折合约4.6亿元人民币),同比增长约179%。自2019年的3.1亿日元起,六年间市场规模已扩大至30倍以上,年度交易额首次突破百亿大关。这意味着,VRChat等社交/虚拟空间平台的兴起,不仅推动了3D模型类别的活跃度提升,还在提供虚拟社交空间的基础之上还带动了数字内容经济。
技术自由度也是体验的重要保障。除了借助灯塔技术的追踪系统,现在也有很多基于IMU追踪系统的便携式动捕方案,价格上也更经济实惠,既适合使用由内而外追踪的头显设备,也不会被物体遮挡,用户DIY的难度也不高。
近期SlimeVR正发起新一代“蝴蝶”全身动捕追踪器的众筹,截至目前已有超过1千名支持者参与众筹,并达成47.9万美元的众筹金额,超过目标金额265%,显示出用户对高自由度动捕追踪器硬件的需求。

图源:crowdsupply
如果说大型音乐节与电影节的落地证明了VRChat具备承载文化活动的能力,那么围绕虚拟形象、服饰、动捕硬件所形成的产业链,则进一步说明:它已经不仅是一个社交平台,而是一个以用户表达为核心的数字经济系统。
VRChat生态的每一个环节都围绕同一个逻辑展开:让用户更自由地构建、装扮和操控自己的虚拟身份。这种高度个性化与技术自由度,使得平台内容不再依赖单一官方更新,而是由创作者社区持续迭代,这也是Meta Horizon Worlds所期望拥有的。
结语
传统社交平台或虚拟平台往往遵循“自己定规则、自己主导内容、设置付费内容”的路径。但在VRChat中,虚拟世界由用户构建,角色由用户设计,活动由社区发起,平台更多扮演提供基础设施的角色。
当用户规模持续扩大,表达需求自然升级。2023年,VRChat推出创作者经济模式(付费订阅),试图让世界构建者、虚拟形象设计者、音乐会主办者和内容创作者能够获得持续回报。这种机制并非简单的商业化尝试,而是在强化一个循环:优质创作者获得收入,创作动力提升,内容质量上升,进而吸引更多用户进入生态。

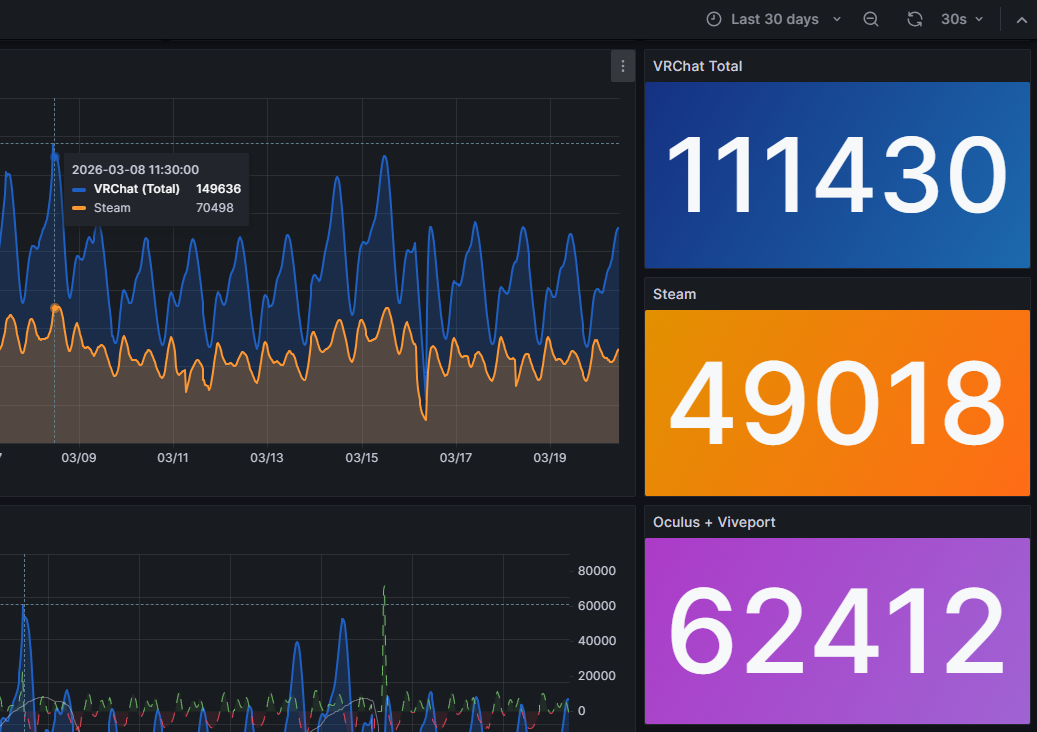
VRChat实时在线用户数(图源:metrics)
从第三方实时统计平台的数据来看,VRChat在非高峰时段能保持10万左右的同时在线人数,其中五成以上的用户为VR用户(Oculus + Viveport)。这意味着,平台既拥有规模效应,也维持着相当比例的沉浸式用户群体。桌面入口降低了门槛,而稳定存在的VR用户则保证了体验深度——这种结构让VRChat既不失去广度,也不牺牲沉浸感。
Meta的投入证明了硬件和资本的重要性,而VRChat的发展路径则提供了另一种答案:决定虚拟社交生命力的,或许并非完全依赖设备性能,而是社区结构本身。一个高度中心化的平台,即便拥有雄厚资源,也可能在内容活力上受限;而一个开放、允许创作者自发成长的系统,则能够在时间维度上积累出持续扩张的效应。也许,小扎未能实现的,并不是技术意义上的元宇宙,而是一种真正由社区驱动的数字虚拟世界雏形。
投稿/爆料:tougao@youxituoluo.com
稿件/商务合作:
六六(微信 13138755620)
加入行业交流群:
六六(微信 13138755620)
版权申明:本文为VR陀螺原创,任何第三方未经授权不得转载。如需转载请联系微信:vrtuoluo233 申请授权,并在转载时保留转载来源、作者以及原文链接信息,不得擅自更改内容,违规转载法律必究。文中有图片、视频素材来自互联网或无法核实出处,如涉及版权问题,请联系本网站协商处理。
